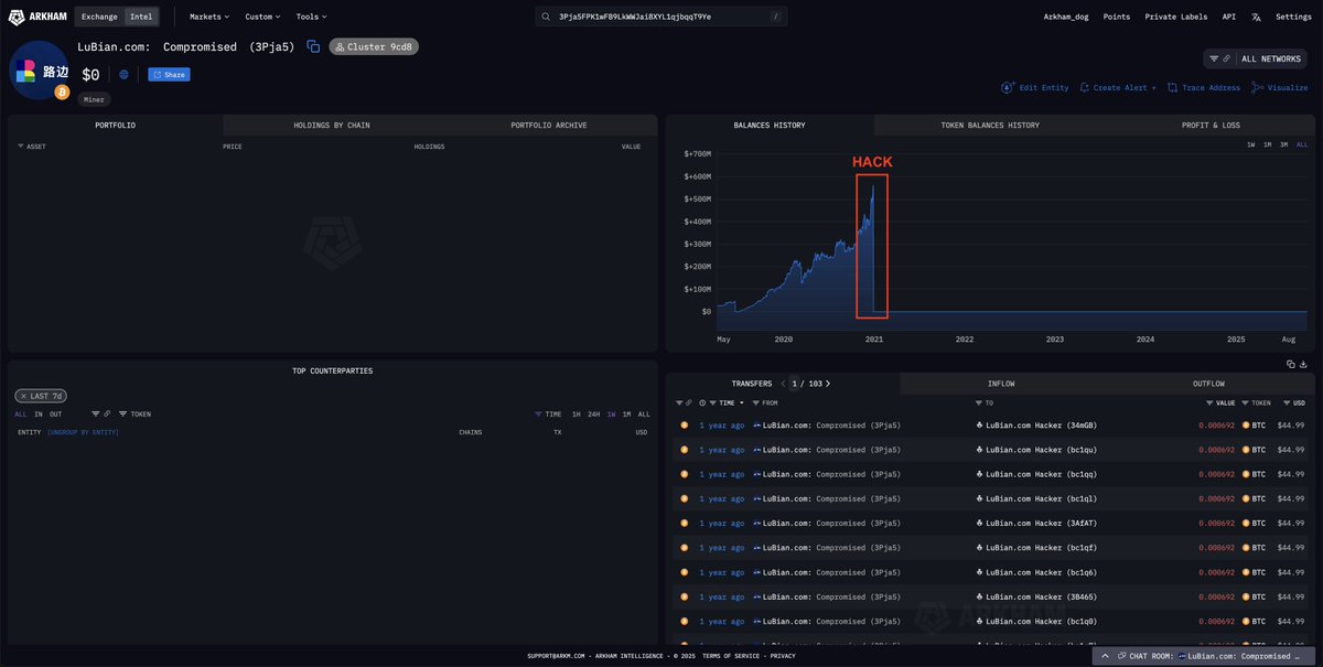
BREAKING: US Government Seized $14B BTC Tied to LuBian and Chen Zhi’s Pig Butchering OperationThe US Government has submitted today a filing for the forfeiture of 127

CN
Arkham
Follow
5 hours ago

BREAKING: US Government Seized $14B BTC Tied to LuBian and Chen Zhi’s Pig Butchering Operation

The US Government has submitted today a filing for the forfeiture of 127,271 $BTC ($14.2 BILLION) connected to Chen Zhi, chairman of Prince Group, who allegedly ran large-scale human-trafficking and pig-butchering scams across Asia.

These Bitcoins are now confirmed to be under U.S. Government control.

It’s the largest forfeiture case of all time.


免责声明:本文章仅代表作者个人观点,不代表本平台的立场和观点。本文章仅供信息分享,不构成对任何人的任何投资建议。用户与作者之间的任何争议,与本平台无关。如网页中刊载的文章或图片涉及侵权,请提供相关的权利证明和身份证明发送邮件到support@aicoin.com,本平台相关工作人员将会进行核查。

Share To
APP

X

Telegram

Facebook

Reddit

CopyLink